Transform your operations with the Healthcare Balanced Scorecard
Streamline hospital operations, improve patient outcomes, and ensure compliance with Data Point Healthcare Balanced Scorecard Software. Track Key Performance Indicators (KPI) in real-time and make data-driven decisions to drive success.
Choice of industry leaders and Fortune 500 companies








































































Transforming healthcare challenges into success with Data Point
Monitor and improve clinical outcomes through real-time tracking of performance metrics, ensuring high-quality patient care and operational excellence.
- Track pharma clinical KPIs real-time.
- Improve patient outcomes with data-driven insights.
- Ensure quality care through Balanced Scorecard for healthcare.

Analyse financial data to optimise resource allocation and reduce operational costs while maintaining high-quality care standards.
- Optimise hospital and healthcare resource allocation.
- Reduce costs with financial KPI tracking.
- Balance cost efficiency while maintaining care standards.
Optimise healthcare costs while maintaining high-quality carewith Data Point
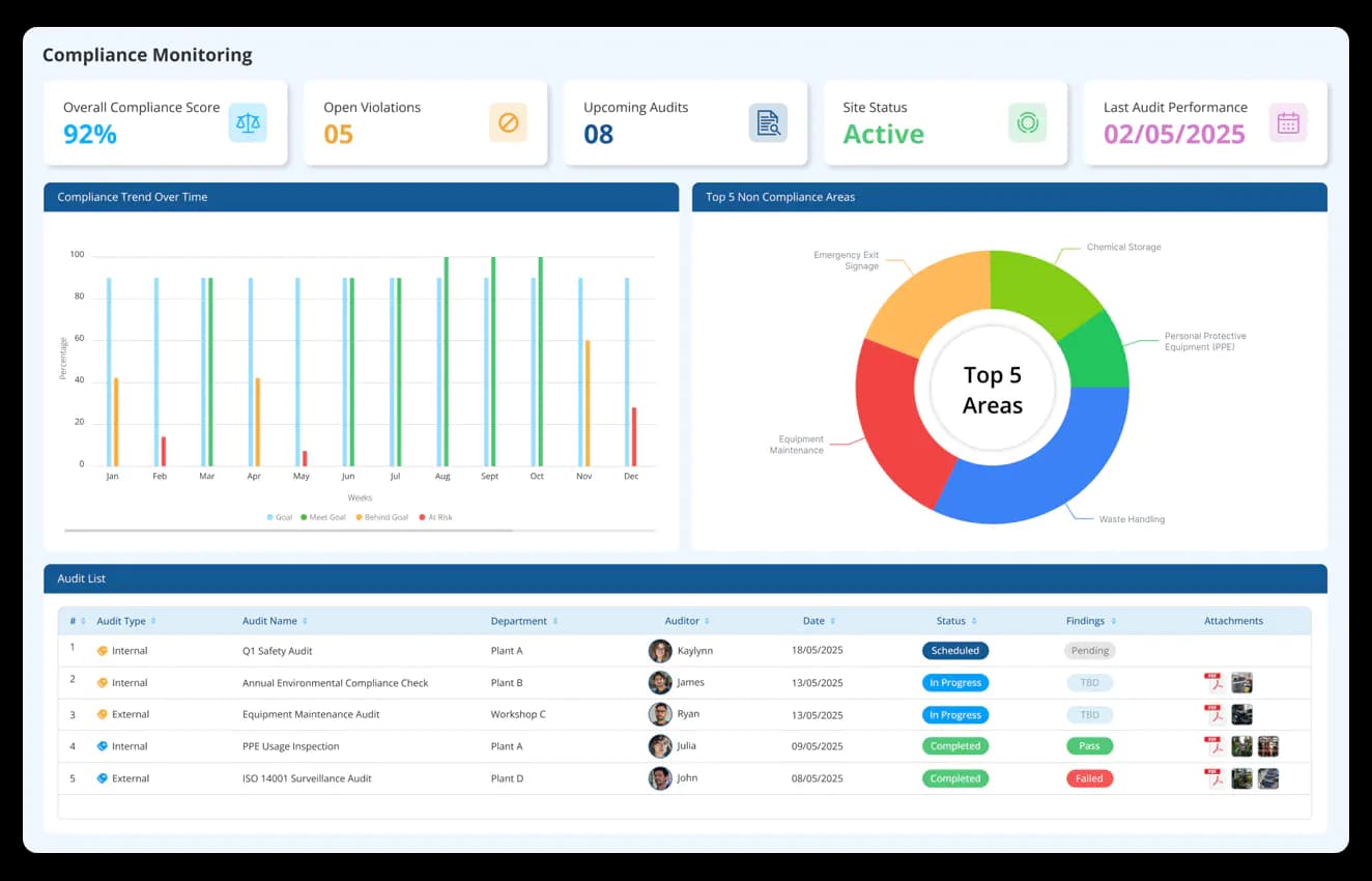
Streamline compliance processes by automating regulatory reporting, ensuring adherence to industry standards and reducing risk.
- Simplify the compliance tracking for healthcare providers.
- Automate the regulatory reporting for effortless audits.
- Ensure adherence to industry standards and healthcare regulations.


Enhance patient interactions and satisfaction through targeted engagement strategies, leading to better health outcomes and long-term trust.
- Boost patient satisfaction with personalised healthcare insights
- Monitor engagement and care quality through Balanced Scorecard KPIs
- Improve outcomes and strengthen patient loyalty
Driving efficiency and performance gains with Data Point
0%
improvement in Patient Satisfaction Scores
0%
increase in operational efficiency
0%
reduction in Compliance Reporting time
Why do Healthcare companies use Balanced Scorecard?
Align mission, objectives and performance
Proper alignment of mission, objectives and performance results in quality health care management services. Organisation can continuously monitor each process and associated Key Performance Indicators (KPIs).
Easy collaboration of data
Collaborate data from different departments with much ease. Consolidated view of departmental data helps top level management make better decisions. Take data-driven decisions and make strategic planning and management is easier.
Improve availability of services
Continuously monitor the services that are being provided. Evaluate KPIs associated with each service separately. Analyse customer metrics and find ways to improve customer satisfaction.
Optimise revenue cycle
Improve financial performance using Digital balanced scorecard. Establish a streamlined and efficient process. Analyse the financial process of healthcare organisations by collecting, managing, and optimising the revenue generated.
Health and safety
Analyse health and safety metrics and associated KPIs with much ease. Meet increased demands on all healthcare sectors to demonstrate excellence in health and safety with a balanced scorecard.
Auto-Generated reports
Download digital reports and summaries in a click! Gather meaningful insights, to improve business performance. Precise and detailed reports to align actions with organisational strategy goals.
See how Data Point transforms healthcare efficiency with data-driven insight
Hear it from our customers

Hassle Free Data Point Integrations
Connect Data Point to essential business tools, integrating ERP systems, project management software, and more to unify performance tracking seamlessly.
Discover MoreKickstart your journey to optimised healthcare performance with Data Point
Plan your strategic alignment with Digital Balanced Scorecard

